The Dawiso dashboard provides a comprehensive overview of your spaces, applications or other, making it easy to stay organized, up-to-date with your activities and projects.

Comprehensive overview page

Add welcome text, rules of conduct, or any other information for your team members, and monitor various information including:

  • Your favorited objects
  • Table of objects and object details
  • Your recent activities (including latest changes and updates)
  • Your team’s KPI
  • Number of objects in a space/application
  • Number of data stewards or active users
  • Number of objects in the to-do workflow state
  • Any other metric you can think of

Dawiso Dashboards

In Dawiso, you can access four predefined dashboards.

Dawiso Overview, My Objects, Adoption Dashboard, and Assets Metrics Dashboard.

Dawiso Overview

A comprehensive snapshot of your Dawiso instance, including total objects, users, and spaces. It also tracks the most searched terms, object statuses, object types, and recent activity.

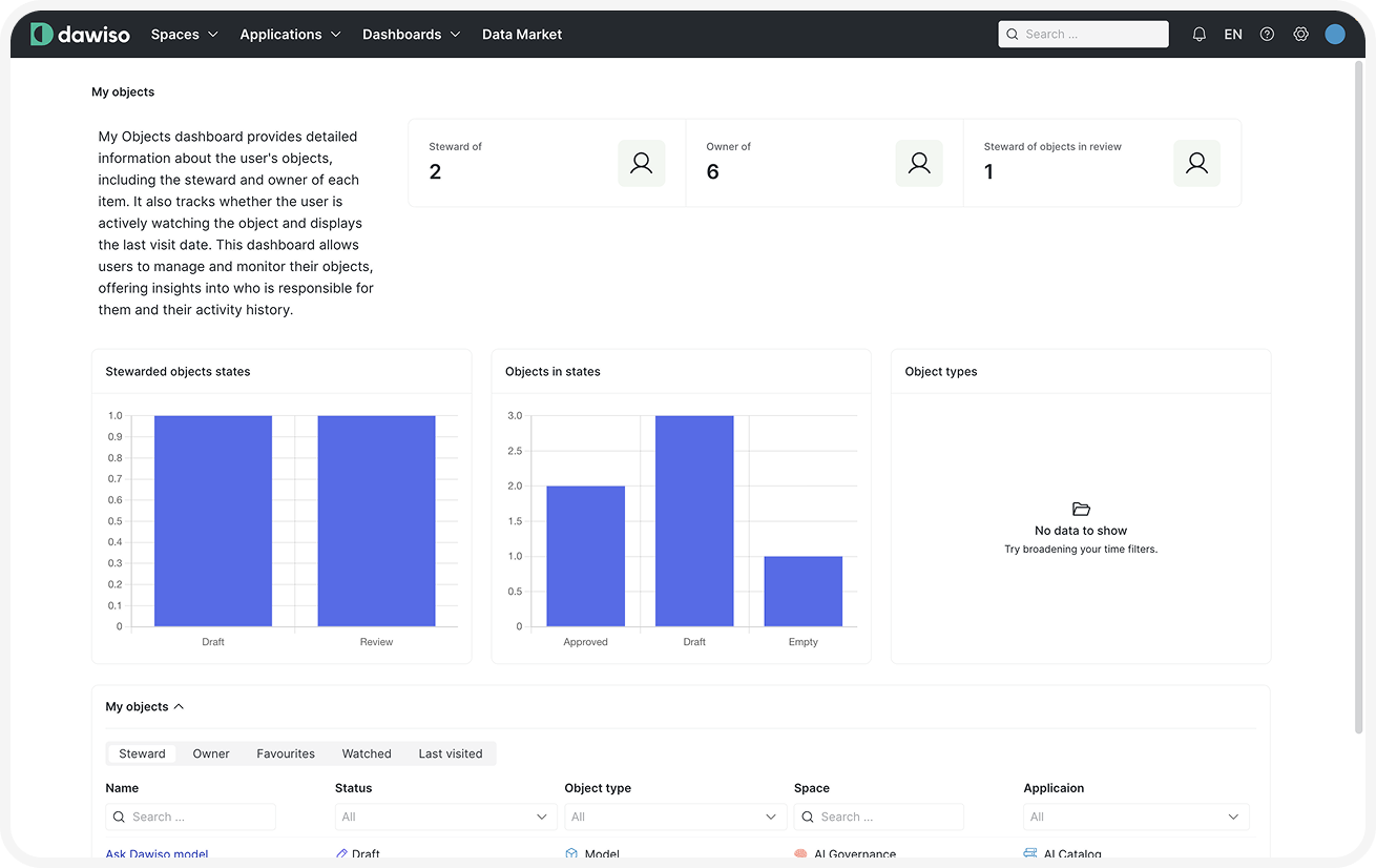
My Objects

A personalized view of your activity, displaying objects where you are a steward or owner, along with object statuses, types, and a list of your managed objects.

Adoption Dashboard

Insights into user engagement, including the number of active users, power users (those who visited at least 100 pages in the last month), and frequently searched terms. It also highlights the most visited objects over time and the most active users.

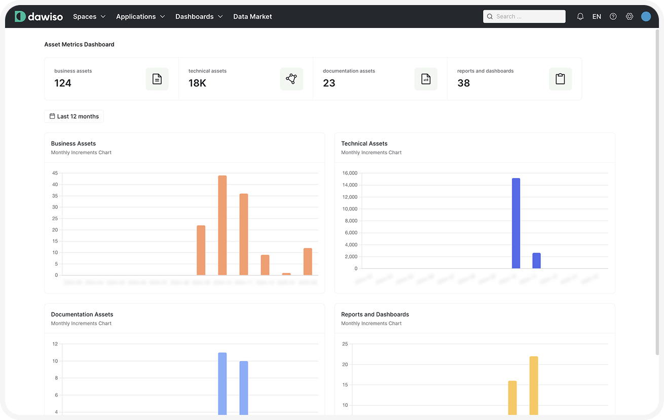
Assets Metrics Dashboard

A structured view of business and technical assets, including statistics on business assets, technical objects, documentation, reports, and dashboards. It also tracks asset creation trends over time.